Oscilloscope Data Visualization With Grafana & RSS Feeds

A.Manycontent 25 views
Oscilloscope Data Visualization With Grafana & RSS Feeds

Oscilloscope Data Visualization with Grafana & RSS Feeds

Hey tech enthusiasts! Ever wanted to visualize your oscilloscope data in a dynamic, web-based dashboard? Maybe you’re looking for a way to monitor news feeds and correlate them with your hardware measurements? Well, you’re in luck! This article will guide you through setting up a powerful system using an oscilloscope, Grafana, and RSS feeds. We’ll dive deep into how to transform raw oscilloscope data into insightful visualizations within Grafana, and how to integrate real-time news updates. This will provide you with a comprehensive and interactive way to monitor your projects. We’re going to use the power of Grafana to visualize data from an oscilloscope and correlate it with external news data coming from RSS feeds. The integration of an oscilloscope, Grafana, and RSS feeds creates a powerful system for real-time monitoring and analysis. This system allows users to not only visualize oscilloscope data in a dynamic and interactive manner but also correlate that data with external news feeds.

We will explore all the crucial aspects: the best oscilloscopes for data acquisition , connecting them to your system, setting up the Grafana dashboard, pulling in RSS feeds, and finally, visualizing and correlating the data. This setup is perfect for engineers, hobbyists, or anyone who wants to gain deeper insights into their electronic projects. This combination enables users to transform raw oscilloscope data into dynamic and insightful visualizations. This is not just about plotting data; it’s about building a real-time monitoring system. This tutorial offers a practical approach to harnessing the power of data visualization for your projects, and you will understand how to set up the Grafana dashboard for displaying your oscilloscope data. In addition to visualizing the data, you will be able to correlate the data with relevant news feeds. This allows you to gain deeper insights into how external factors might be impacting your projects. Let’s get started building a system that turns raw data into actionable insights.

Choosing the Right Oscilloscope

Alright, guys, before we jump into the setup, let’s talk about the heart of the system: the oscilloscope. The oscilloscope is the tool that captures the electrical signals. Choosing the right one is crucial. You’ll want to consider several factors, including the bandwidth , the sample rate , and the connectivity options . So, what exactly do those terms mean, and how do they impact your project? Bandwidth is like the speed limit for your oscilloscope, defining the maximum frequency of the signals it can accurately measure. The higher the bandwidth, the faster the signals you can capture. Sample rate, on the other hand, determines how many times per second the oscilloscope can sample the signal. A higher sample rate means more data points, resulting in a more detailed and accurate representation of the signal. Connectivity options are important. USB, Ethernet, or even Wi-Fi can be helpful. This makes it easier to transfer data to your computer for processing.

When you are looking for an oscilloscope, always consider these key factors: bandwidth, sample rate, and connectivity. Bandwidth determines the maximum frequency the oscilloscope can measure accurately. A higher bandwidth is necessary if you are dealing with high-frequency signals. A high sample rate is crucial for capturing detailed signal behavior, especially for fast-changing signals. Connectivity options, like USB, Ethernet, and Wi-Fi, are important. They determine how the oscilloscope will communicate with your computer and the data you collect. For basic projects, a digital oscilloscope with a bandwidth of 100MHz and a sample rate of 1GS/s will often suffice. If you’re working with higher frequencies, like RF signals, you’ll need an oscilloscope with a higher bandwidth, maybe 500MHz or more. Make sure to check the oscilloscope’s specifications to ensure it meets the requirements of your project. If you are a beginner, a scope with a user-friendly interface is ideal. This makes it easier to navigate the settings and use the oscilloscope’s features. Remember, it’s always better to overspec a little. This gives you room to grow and tackle more advanced projects in the future. Once you have an oscilloscope, you can proceed to the next step, which involves connecting the oscilloscope to your computer and getting the data into a format that Grafana can understand. This may involve using software provided by the oscilloscope manufacturer or third-party tools.

Setting Up Data Acquisition

Now, how do we get the data from your oscilloscope into Grafana? This is where the fun begins, and it usually involves a bit of scripting and data formatting. The goal is to get your oscilloscope data into a format that Grafana can understand. This can be achieved in a number of ways. Most modern oscilloscopes come with software that allows you to capture and export data. This software will often provide options for exporting data in formats like CSV, TXT, or even more specialized formats. You’ll need to figure out what data formats your oscilloscope supports and how best to get your data into a manageable format . Once you have data, you can move on to a format Grafana understands. This usually involves using a programming language like Python, or tools like Telegraf. Telegraf is a plugin-driven agent for collecting, processing, aggregating, and writing metrics. This is especially useful for time-series data like oscilloscope readings.

Telegraf can be configured to read data from various sources, including files and network connections. Telegraf can transform the data into a format that Grafana can easily interpret. The process typically involves these steps: your oscilloscope generates the raw data, which is captured by your computer via USB or Ethernet. The data is then parsed, processed, and potentially converted to a more suitable format. After that, you feed this processed data into a time-series database like InfluxDB (which Grafana seamlessly integrates with) or directly into Grafana using its API. Using Python, you can write a script to read your data, process it (scale, filter, etc.), and then send it to InfluxDB. If you are using Telegraf, configure it to read data from a file or network stream. Configure Telegraf to send the data to your time-series database. Using InfluxDB, the data is stored in a time-series database that is designed to efficiently store and query time-stamped data. This is perfect for the kind of data we’re working with. Setting up a data acquisition pipeline might seem complex, but it’s important. With a clear understanding of the data format and the tools available, you can build a reliable system for collecting and processing oscilloscope data for visualization in Grafana. This pipeline will allow you to see your oscilloscope data visualized in real-time, which will help you understand the signals your project is generating.

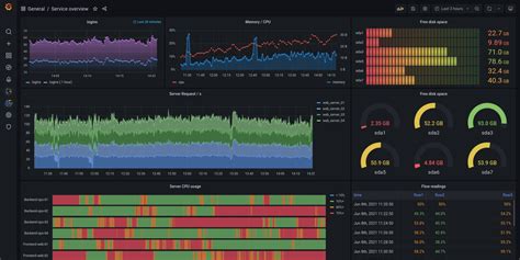
Grafana Dashboard Configuration

Let’s get into the good stuff: creating the Grafana dashboard. So, first things first, install Grafana on a server (local or remote) and set up a data source. Make sure your data source is the time-series database you chose (like InfluxDB). The process involves a couple of steps, which will get you ready to create insightful and real-time dashboards. You can set it up on your local machine if you’re just starting out or a dedicated server for more advanced projects. Grafana is a powerful open-source data visualization platform which allows you to create interactive dashboards from various data sources. The installation process is straightforward, and the Grafana documentation provides detailed instructions for different operating systems. Once installed, log in to Grafana and navigate to the data sources configuration.

Select your time-series database, like InfluxDB. Configure the data source with the necessary credentials to connect to your database. After setting up the data source, create a new dashboard. In the dashboard, you will add panels. In each panel, you’ll create a query that fetches data from your data source. This query will specify the data you want to display, such as the oscilloscope’s voltage readings. Grafana supports different types of visualizations, including graphs, gauges, and tables. Choose the visualization that best represents your data. Grafana’s interface is very user-friendly, with drag-and-drop capabilities that make creating and customizing dashboards easy. When you add a panel, you can choose the type of visualization you want. Once you have the panel, you will create a query. This query is the heart of the visualization. It tells Grafana where to get the data and how to display it. Experiment with the different options available, like the time range, and the aggregation functions. Once the visualization is set up, you can configure the data source to your time-series database. It is important to configure the Grafana dashboard correctly. By mastering these key steps, you will be able to create an advanced dashboard that visualizes your oscilloscope data and correlates it with external news data.

Integrating RSS Feeds for Context

Okay, guys, now for the cool part: integrating RSS feeds. This is where you can add context to your oscilloscope data by correlating it with news events. This can be incredibly helpful for understanding how external factors might affect your hardware . The process is not that complex, but it requires a few extra steps. You’ll need to choose an RSS feed and parse the data. You will then connect it to your Grafana dashboard. This will give you insights into external factors. First, select an RSS feed related to your project. This could be news about specific technologies, market trends, or any other information that might be relevant to your hardware. Next, you need a method to fetch and parse the RSS feed. You can use a script or a dedicated tool. There are several tools that can automatically parse RSS feeds and extract the relevant information. After parsing, you will process the data. This involves extracting relevant data, such as keywords, timestamps, or values, from the RSS feed.

You can use a tool like Node-RED, which allows you to automate tasks and connect different services. Node-RED has a built-in RSS feed reader and many other useful nodes for processing and visualizing data. The processed data then needs to be inserted into your time-series database (InfluxDB). This ensures that the data is available for Grafana to visualize. You can use the same methods to send your oscilloscope data to InfluxDB, using a Python script or Telegraf. In Grafana, you’ll create another panel to visualize the news data. This can be a simple text panel, or you can create a custom visualization that represents the news headlines and their relevance to your project. By integrating RSS feeds, you are adding context to your oscilloscope data. This is how you create a real-time system that visualizes oscilloscope data and correlates it with external news data. You are now prepared to build an advanced dashboard that correlates your hardware measurements with external events.

Visualizing and Correlating Data

Finally, let’s put it all together. This is where you’ll create a dashboard that visually connects your oscilloscope data with the RSS feed information . You will use different types of panels. You will be able to get a comprehensive view of your data. The goal is to build an interactive dashboard in Grafana. You can start by adding a graph panel to display your oscilloscope data. You will configure it to show voltage over time. Next, add another panel to display the news headlines from the RSS feed. This might be a table, or a custom visualization that highlights keywords or events. The core of your visualization comes from the correlation between your oscilloscope data and the news data. You can achieve this by synchronizing the time ranges of your panels. When a significant event from the news feed appears, correlate it with any changes in your oscilloscope data.

For example, if your oscilloscope is measuring the power consumption of a device, and there is news about a new energy-efficient technology, you might see a corresponding drop in power consumption. Use annotations to highlight important events from the news feed directly on your oscilloscope data graph. This allows you to visually correlate the news events with changes in your oscilloscope data. Add text panels to provide context and explanations. Clearly label each panel, and use descriptions to explain the data and the correlation between the oscilloscope readings and the news feed. Remember to customize your dashboard with colors, labels, and formatting to make it easy to understand and use. By creating a well-designed and informative dashboard, you can build a system that monitors oscilloscope data. You will be able to correlate it with real-time news updates. This will give you a comprehensive understanding of your project. This step is the culmination of all the previous steps, where you can see your oscilloscope data alongside relevant news updates.

Conclusion

So there you have it, guys. You’ve learned how to build a powerful system for visualizing oscilloscope data, integrating it with real-time news feeds, and gaining deeper insights into your projects. Remember to experiment, customize the dashboard, and don’t be afraid to try new things. The integration of an oscilloscope, Grafana, and RSS feeds creates a powerful system for real-time monitoring and analysis. This enables users to transform raw oscilloscope data into dynamic and insightful visualizations. This is not just about plotting data; it’s about building a real-time monitoring system. This tutorial offers a practical approach to harnessing the power of data visualization for your projects. You will also understand how to set up the Grafana dashboard for displaying your oscilloscope data. In addition to visualizing the data, you can correlate it with relevant news feeds. This allows you to gain deeper insights into how external factors might be impacting your projects. With this knowledge, you can now build a real-time system that visualizes oscilloscope data and correlates it with external news data. This will provide a comprehensive and interactive way to monitor your projects. Happy visualizing! This system is a powerful tool for engineers, hobbyists, and anyone interested in understanding their electronic projects in more depth. Now go forth and build something amazing!